
Continuous Integration (CI) Tools Comparison: Top 5 Tools To Elevate Your CI Pipeline
Maggie Ferris
Mar 12 2023
The rapidly evolving nature of the technological advancements in today’s market means your company must deliver quality software products and do it consistently.
While effective testing and rapid software development can be implemented, traditional testing procedures slow deployment as your teams work asynchronously. Your dev teams could implement a defect with ripple effects down the various stages before it gets detected.
A CI/CD process helps you remove the possibility of errors by testing frequently and harnessing the automation capabilities of continuous integration tools to expedite your deployments.
Our article elaborates on the continuous integration (CI) tools comparison between the best services in the market so you can make an informed choice to optimize your software development process.
What is a Continuous Integration (CI) Tool?

Continuous integration (CI) is the first step of the CI/CD process. It enables software companies to unify their developers under best practices from agile and DevOps testing methodologies to collaborate on a shared source code.
Unlike traditional testing methods like Waterfall, CI/CD focuses on making meaningful updates at every stage of the software production cycle by testing every code added to the source code.
QA teams can relay defects and issues to dev teams, who can rectify them immediately. The process is a huge step up from the traditional method of Waterfall, where QA teams must wait to receive a product towards the end of the cycle to find defects.
Continuous integration (CI) tools use automation to integrate into your teams’ workflows and create an efficient CI/CD pipeline.
How to Choose The Perfect Continuous Integration (CI) Tool
With so many solutions for CI tools in today’s market, choosing the right platform that addresses your pain points, aligns with company requirements, and delivers optimal results can be monumental.
Here are some of the factors to look out for when you decide to invest in a particular CI tool:
Version Control System (VCS): VCS is an integral part of the CI/CD process where your teams monitor and track the history of changes made to the source code and eventually carry these updates to the users.
The CI tool you choose must offer compatibility with the VCS you use for projects.
Hosting Environment: Based on the technical expertise of your DevOps team, CI tools can be chosen based on if they are hosted on a cloud platform or on-premises.
With cloud-based CI tools, you experience a simpler installation process and support while providing adequate scalability as the vendor manages your instances.
On-premise solutions put the task of maintenance and configuration of the CI tools on your systems solely on your teams. While it might bring extra work, on-premise solutions give companies better privacy and flexibility.
Plugins: Plugins are designed to broaden the capabilities of software platforms, like enabling integrations with other systems and environments. Additionally, plugins are essential for your CI tool to integrate seamlessly into your tech stack.
Choosing an open-source CI tool is generally recommended if you’re a company with specific requirements and need a plethora of plugins.
Ease of Use: Dev teams don’t need to handle complex coding scenarios to ensure your test processes run smoothly. Installation and maintenance of advanced CI tools are difficult for companies with limited IT capabilities.
Budget: The budget you allocate to obtaining these tools is also an integral factor in your choice. CI tools usually have a free trial that lets you try their features to see if they can improve your CI/CD pipelines.
Top 5 Continuous Integration Tools Comparison
Now that you understand continuous integration and its importance in your software development lifecycle (SDLC), I will list the 5 best tools for continuous integration (CI) tools comparison so you can choose the one that suits your organization’s requirements:
Jenkins

The first on our list of continuous integration (CI) tools comparison is Jenkins, a completely free open-source continuous integration tool that offers automation solutions for start-ups and smaller organizations looking to optimize their CI/CD pipeline and SDLC.
Jenkins is a community-driven automation server that supports over 1800+ plugins, including Slack, Selenium, Jira, Redmine, Gradle, etc. If you cannot find a plugin tailored to your needs, you can modify or create a new one and share it with the community.
Organizations can incorporate rapid testing for every stage of development and real-time reporting to achieve an optimized CI process.
Despite being simple to install and configure, Jenkins has proven tedious for a few users due to the constant efforts required to manage new plugin updates. The UI is relatively unintuitive, and beginners may face a steep learning curve when creating pipelines.
Bamboo

Bamboo is a CI tool developed by Atlassian to provide scalable solutions for building, testing, and deploying on a single workflow. Bamboo works seamlessly with other Atlassian products like JIRA software and Bitbucket.
Bamboo assists with continuous integration with branch detection and task merging to deploy code perpetually. It supports any type of technology, including Ant, Git, Mercurial, Maven, CodeDeputy, etc., with branch detection to customize triggers and variables.
You get connections to these technologies immediately with a simple installation procedure supported by a host of documentation from Atlassian. However, Bamboo can prove to be expensive for smaller organizations.
CircleCI

CircleCI is a cloud-based CI tool that can be installed on-premise or on your organization’s cloud architecture. It is one of the most popular DevOps tools that effortlessly pairs with GitHub and runs on ARM processors, Windows, Linux, etc.
Parallel build enables you to set up simultaneous and customizable workflows that can be scaled to intricate pipelines that you can monitor and analyze in real-time with comprehensive visualizations.
Configuration packages named Orbs in CircleCI are incredibly flexible and reusable, and you can implement them into your pipelines to simplify and expedite them. Users, CircleCI team members, and community members can create orbs.
You can use CircleCI for 6,000 build minutes for free every month. Additional functionality beyond this limit costs $15/month., with prices depending on the number of users. The enterprise-grade pricing plan starts from $2,000.
As you may have figured out by now, effectively using CircleCI needs significant technical expertise with coding knowledge, as the documentation they provide can be unclear for several users. The prices are also convoluted and difficult to define.
GitLab

GitLab is relatively newer than the other options on the continuous integration (CI) tools comparison list and provides features like rapid deployment, CI/CD, code reviews, etc., through a centralized dashboard.
Developers can create deeper integrations in the product by leveraging an open API characterized by a user-friendly interface and native integrations to all GitLab features. DevOps teams can also utilize build servers for potential scalability options.
GitLab reinforces best practices for efficient continuous integration with parallel build jobs and defining custom pipelines.
TeamCity

TeamCity is developed by JetBrains as a server-based solution that works right after installation with features such as history reports, automated failure identification, and reusable settings for sub-projects.
TeamCity is the best platform to integrate with .NET technologies and testing frameworks in the continuous integration (CI) tools comparison list. You can run builds simultaneously on different environments.
Smaller organizations can launch build agents in Kubernetes cluster, integrate with Azure DevOps and Jira Software Cloud, and perform code coverage and deduplication.
Although TeamCity comes with extensive documentation, users can face a steep learning curve when shifting to this platform. Every major version update requires manual intervention.
TeamCity has a 14-day free trial for their cloud version, while the on-premise solution is free but limited to 100 configurations and 3 build agents. Adding one build agent and ten more build configurations costs $299.
With our list of CI tools to look out for in 2023, here is a table that shows the continuous integration (CI) tools comparison when put next to each other to give you a holistic view:
| CI Tools | Plugins | Supported Environments | Drawbacks | Pricing | Hosting Platform |
|---|---|---|---|---|---|
| Jenkins | 1800+ | Windows macOS Unix (openSUSE, Red Hat, Ubuntu) Kubernetes |
Requires constant maintenance Unintuitive UI |
Free | On-premise and cloud (self-hosted) |
| Bamboo | 200+ on the Atlassian marketplace | Windows macOS Linux |
Costly for smaller organizations | Free for 30-days
$1,200 per agent |
On-premise |
| Circle CI | 150 | ARM processors (smartphones, tablets) Windows macOS (cloud only) Kubernetes |
Vague pricing plan Considerable technical expertise required |
6,000 build minutes free/month $15/month for additional 6,000 build minutes and users |
On-premise and cloud |
| GitLab | Integration with GitLab REST API to create and manage Git repositories | Windows macOS Linux distributors (Ubuntu, CentOS, Debian, Oracle Linux) |
Test failures often result in complete disruption of the pipeline Limited third-party integrations |
Free for 5 users and 400 units of compute/month $29/month per user |
On-premise and cloud |
| TeamCity | 400+ | Windows macOS Linux Unix (Solaris, FreeBSD, IBM z/OS, HP-UX) |
Steep learning curve Major updates require manual configuration |
14-day free trial. Free for on-premise (100 build configuration and 3 agents) $299 to add 1 build agent and 10 build configurations |
On-premise and cloud |
While you may have chosen the CI tools you want to implement into your tech stack, that would only be half the battle.
As you scale your test cases for every stage of the SDLC, maintaining documentation and gathering meaningful insights becomes tedious as you cannot gain complete end-to-end visibility on various metrics.
Allure TestOps simplifies your test reporting processes by harnessing automation and comprehensive but powerful analytics to give actionable data on your test runs.
Allure TestOps: Revolutionize Your Test Reporting Processes

Allure TestOps is a robust open-source test management and analytics platform that integrates into your pipelines seamlessly to unify your test case processes and analyze their performance with comprehensive visualizations by leveraging native integrations.
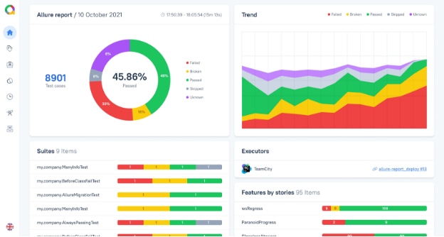
Allure Report

Allure Report is a community-driven multi-language test report platform that lets users create striking and comprehensive visualizations to display accurate data in an engaging format without navigating several interfaces.
What sets us apart is the range of programming languages and test frameworks ready to run on all the continuous integration systems listed in the continuous integration (CI) tools comparison section including Jenkins, Bamboo, GitLab, Circle CI, and TeamCity, among others.
We enable you to gather deeper insights into particular test cases by drilling down on reports to get complete transparency for success rates, flakiness, etc., on a tree-based representation.
Smart Test Cases

Our Smart Test Cases feature automatically updates the result of your test cases after every run to provide you with accurate data in real-time. Your DevOps team can test software products at every stage of the SDLC and maintain a constantly updated repository of successful test results.
Test Case as Code grants granular version control with an intuitive UI on our centralized platform where your teams can expedite your CI/CD pipelines for rapid insights.
Superior Control Over Test Projects

Build servers on Allure TestOps let you pause, resume, and rerun build jobs seamlessly. Developers can significantly benefit from our automation of identifying and classifying defects into predefined issue trackers to bypass manual intervention.
You can create targets, gauge product status, and monitor testing processes closely with Allure TestOps dashboards. Allure Query Language allows you to create your own KPIs for greater customizability.
Pricing
Allure TestOps allows you to choose between Allure TestOps Server and Allure TestOps Cloud premium plans based on your company’s technical expertise and business requirements.
Allure TestOps Server offers greater control over your CI processes where you maintain your test instances after our services integrate into your pipelines seamlessly. This plan comes with a 30-day free trial to try our features risk-free.
Allure TestOps for 1 - 50 users |
$30/month or $27/month (annually) |
|---|---|
Next 51 - 100 users |
$20/month or $18/month (annually) |
Next 101 - 250 users |
$10/month or $9/month (annually) |
Others |
$5/month or $4.5/month (annually) |
Allure TestOps Cloud is our cloud platform where we host and maintain your TestOps instances for companies with limited IT capabilities. You can try our cloud features with a 14-day free trial.
| Allure Testops Cloud for 1 – 30 Users | $39/month or $35/month (annually) |
|---|---|
| Next 31 – 50 Users | $36/month or $32/month (annually) |
| Next 51 – 100 Users | $34/month or $30/month (annually) |
| Others | $30/month or $27/month (annually) |
Conclusion
Continuous integration enables companies to test their products early and more frequently as they move through various stages of development. CI processes ensure defects and issues are detected with every code added to the product so that dev teams can implement fixes faster.
CI tools help you bridge the gap between the software development lifecycle to end-users with automation features and plugins that aim to optimize your workflows significantly.
Our continuous integration (CI) tools comparison is meant to highlight the differences in functionality and usability for every tool to help you choose the perfect one for your organization.
While you have handled the test cases aspect of your CI/CD pipeline, Allure TestOps can assist with the proper management and data enrichment across databases to provide meaningful insights and complete control over your test cases.
Implement our services on-premise with Allure TestOps Server after you try its features risk-free for 30-days, or let us assist you in maintaining your instances with our cloud platform by subscribing to Allure TestOps Cloud, which you can try for 14-days.
Revolutionize your test case management with automation and striking visuals with Allure TestOps today!


